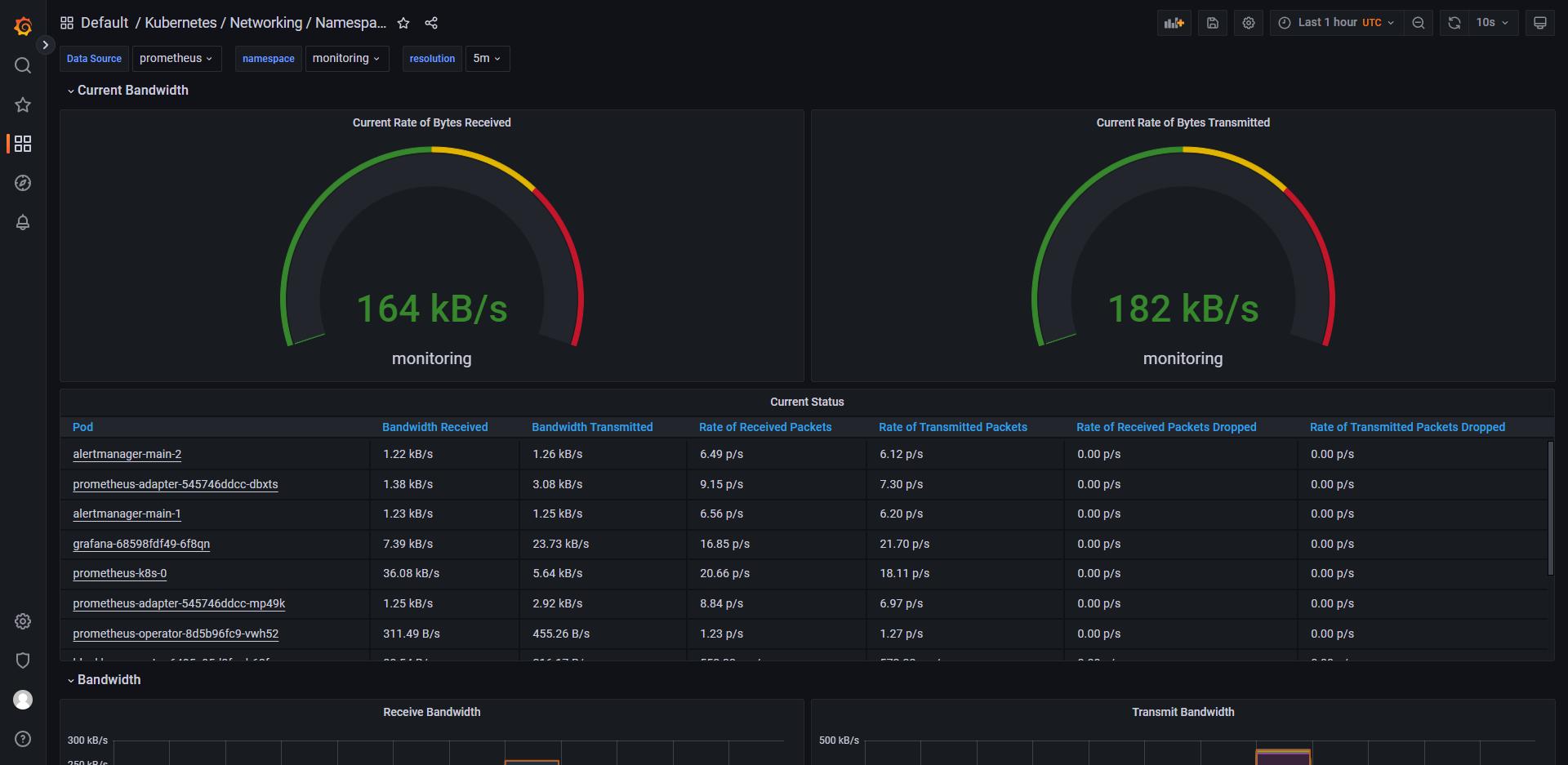
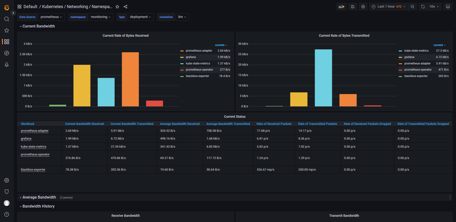
用于监控 namespace/pod 等资源使用情况,及时做出告警
说明
-
kube-prometheus
-
Kube Prometheus 包含的部分功能:
-
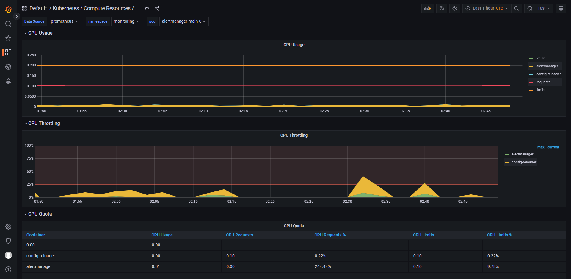
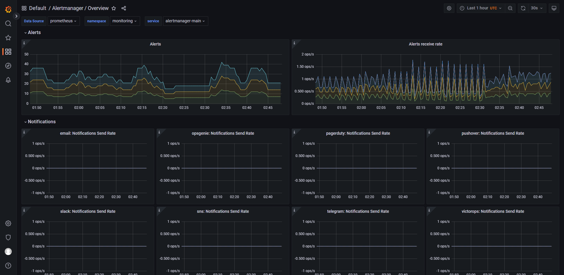
Alertmanager 是一个开源的告警管理系统,它与 Prometheus 搭配使用,主要负责处理由 Prometheus 生成的告警信息。当
Prometheus 监测到某个指标的值超出了预设的阈值或者其他条件时,它会生成一个告警信息并发送给 Alertmanager,然后由
Alertmanager 对这些告警信息进行分组、去重和通知等操作。Alertmanager 的主要特点包括:- 支持多种通知方式,包括电子邮件、Slack、PagerDuty 等;
- 具有灵活的告警路由规则,可以根据不同的告警源、严重程度、时间等条件来控制告警的发送方式;
- 提供丰富的告警模板,可以根据用户的需求自定义告警内容的格式;
- 具备高可用性,支持集群模式部署,保证告警服务的稳定可靠性。
Alertmanager 在云原生领域的监控、日志、业务指标等场景中广泛应用。
-
alertmanager-main 是 Alertmanager 的主要配置文件,它包含了 Alertmanager 的全局配置信息、路由规则、通知配置等内容。
alertmanager-main 配置文件中的一些常见配置项包括:- global 配置项:用于定义全局配置信息,如邮件服务器、安全设置等;
- route 配置项:用于定义告警路由规则,可以根据告警标签、匹配表达式等条件来控制告警发送的方式;
- receivers 配置项:用于定义通知接收者(receiver),可以通过电子邮件、Slack、PagerDuty 等多种方式发送告警通知;
- inhibit_rules 配置项:用于定义告警抑制规则,可以防止多个相似的告警同时发送。
alertmanager-main 配置文件是使用 YAML 格式编写的,用户可以根据自己的需求对其进行自定义配置。在修改配置文件后,需要重新启动
Alertmanager 才能生效。 -
alertmanager-operated 是 Alertmanager Operator 生成的用于部署和管理 Alertmanager 的 Kubernetes 资源,它包含了
Alertmanager 的一些配置信息,如路由规则、通知接收者等。
与 alertmanager-main 配置文件不同,alertmanager-operated 文件是由 Prometheus Operator 自动生成的,并且它的内容是动态生成的。当用户对相应的
Kubernetes 资源进行修改时,Prometheus Operator 将会重新生成 alertmanager-operated 文件以更新 Alertmanager 的配置。
alertmanager-operated 文件的主要配置项包括:- podMetadata 配置项:用于定义 Alertmanager Pod 的元数据信息;
- replicas 配置项:用于定义 Alertmanager 实例数量;
- version 配置项:用于定义 Alertmanager 版本号;
- logLevel 配置项:用于定义 Alertmanager 日志级别;
- configSecret 配置项:用于定义 Alertmanager 配置文件的 Secret 对象名称;
- serviceAccountName 配置项:用于定义 Alertmanager 所属的 ServiceAccount 名称。
alertmanager-operated 文件是 Prometheus Operator 管理 Alertmanager 的重要工具之一,通过对其进行修改,可以快速配置和管理
Alertmanager 的运行模式和相关参数。 -
Blackbox Exporter 是一个基于 Prometheus 的监控工具,用于对网络应用进行探测和监控。它主要通过各种 Probe
容器来检查运行服务的状态,并将结果返回给 Prometheus 进行进一步处理。Blackbox Exporter 支持的 Probe 类型包括:- ICMP Probe:用于检查 ICMP 是否可达;
- TCP Probe:用于检查 TCP 服务是否可用;
- HTTP Probe:用于检查 HTTP/HTTPS 服务是否可用,并可以做到模拟请求、验证响应等功能;
- DNS Probe:用于检查 DNS 查询是否可用,并可以检查响应中所包含的 IP 地址列表;
- SMTP Probe:用于检查 SMTP 服务是否可用,并可以检查邮件服务器的响应时间、TLS 连接等信息。
Blackbox Exporter 可以以多种形式运行,如作为 Docker 容器运行、作为 systemd 服务运行等。并且它还支持多种输出格式,如纯文本、JSON、CSV
等,方便用户进行二次开发和扩展。 -
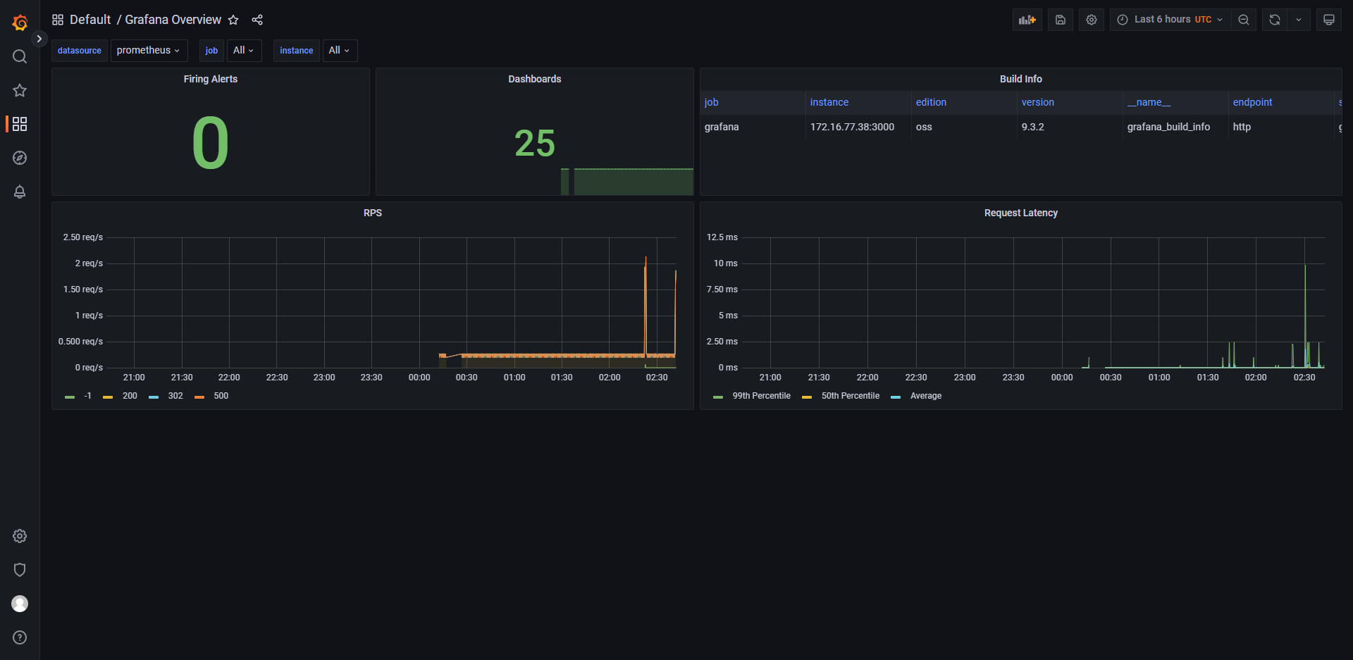
Grafana 是一个用于展示和分析指标数据的开源数据可视化工具。它支持多种数据源,包括 Prometheus、Elasticsearch、InfluxDB
等,可以帮助用户以图形化的方式更好地理解监控数据、日志数据等。
Grafana 的主要特点包括:- 支持多种数据源,用户可以方便地将不同的数据源整合在一起进行展示和分析;
- 提供丰富的可视化功能,包括各种图表类型、仪表盘、报表等;
- 具备灵活的告警功能,可以根据用户的需求自定义告警规则;
- 支持多种插件扩展,用户可以根据自己的需要添加适合自己的插件。
Grafana 广泛应用于云原生领域的监控、日志、业务指标等场景中。
-
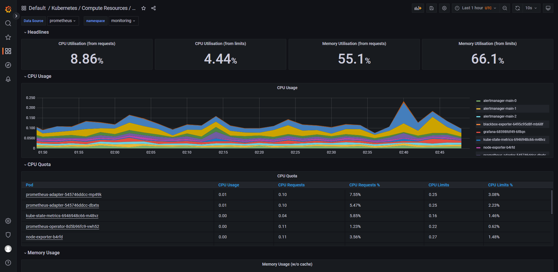
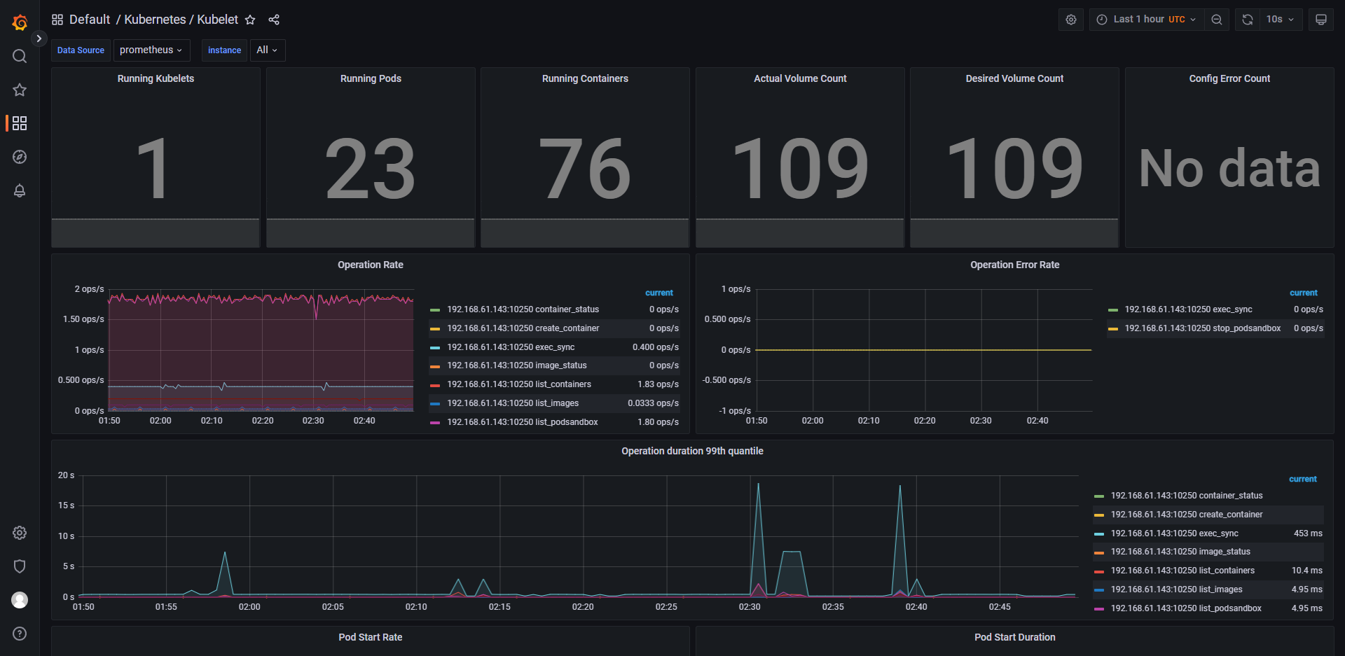
kube-state-metrics 是 Kubernetes 的一种监控工具,用于监控 Kubernetes 集群的各种状态信息。它主要通过从 Kubernetes
API
服务器获取资源对象的指标信息来实现监控。
kube-state-metrics 支持的资源对象包括:- Node:节点资源对象,包含了该节点的 CPU、内存、存储等指标信息;
- Pod:Pod 资源对象,包含了该 Pod 的 CPU 使用率、内存使用率、网络流量等指标信息;
- Deployment:部署资源对象,包含了该部署的副本数、可用性等指标信息;
- Service:服务资源对象,包含了该服务的连接数、请求延迟、流量量等指标信息;
- ReplicaSet、StatefulSet、DaemonSet 等其他资源对象。
kube-state-metrics 暴露了一个 HTTP API,可以通过 Prometheus 进行采集和监控,并将数据聚合到 Prometheus
的时序数据库中。通过kube-state-metrics,管理员可以及时发现 Kubernetes 集群中的异常情况,对系统健康状态进行全面监控和管理。 -
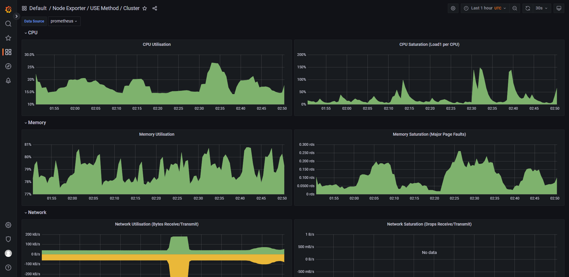
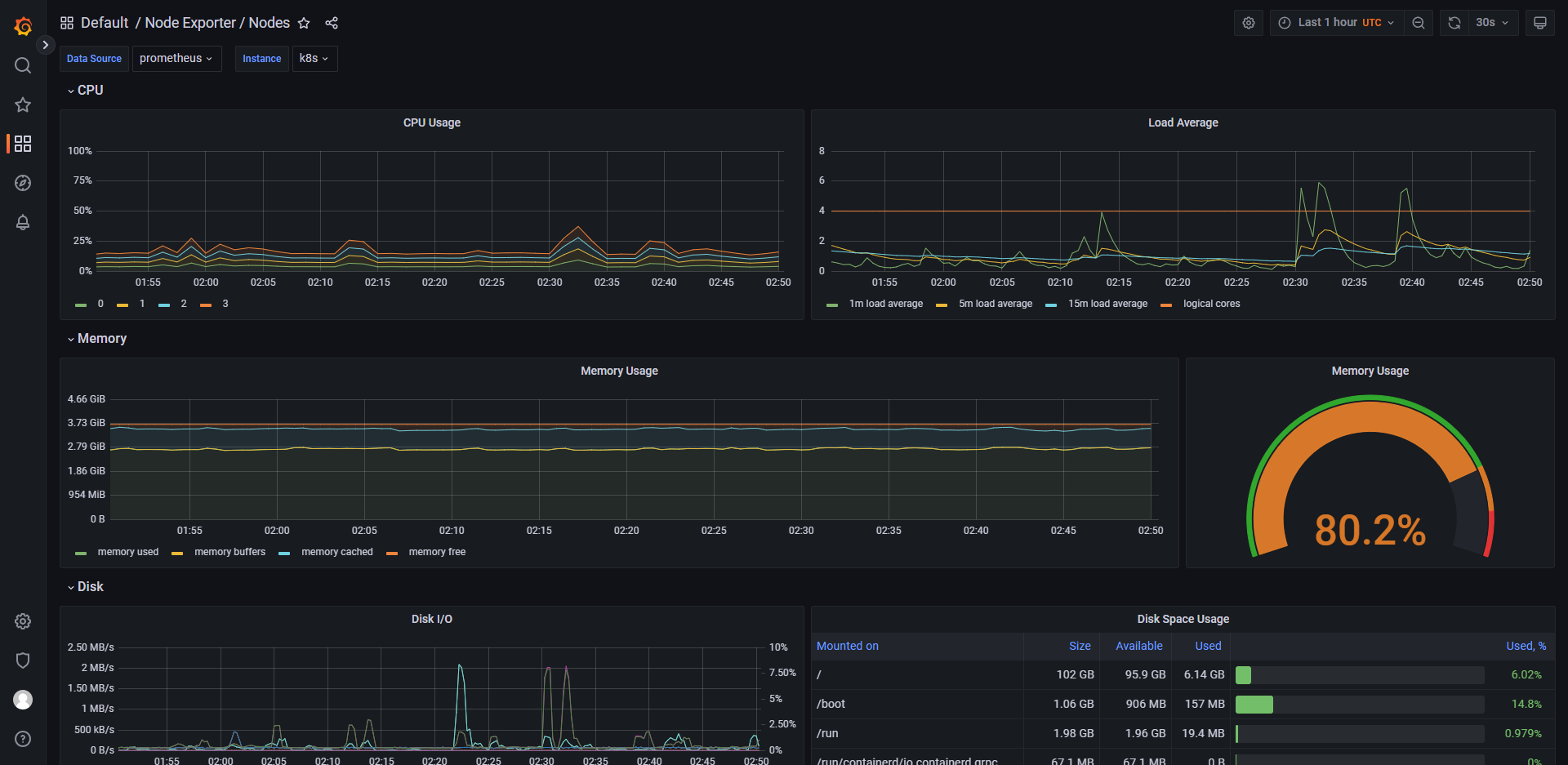
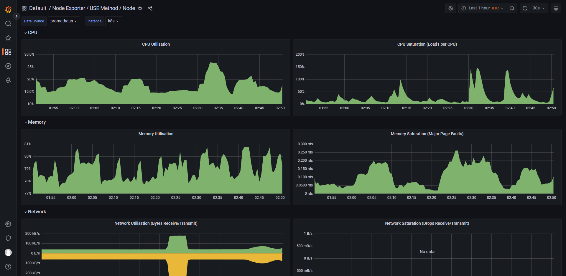
node-exporter 是一款 Prometheus 的 Exporter,用于监控 Linux/Unix
主机的操作系统指标信息。它主要通过在目标节点上运行一个守护进程,收集各种主机指标数据,并将这些数据暴露给
Prometheus 进行采集和监控。
node-exporter 监控的主机指标包括:- CPU、内存、磁盘使用率等基本系统指标信息;
- 网络流量、传输速度等网络相关指标信息;
- 文件系统、磁盘 I/O、负载均衡等系统性能指标信息;
- 温度、电压、风扇转速等硬件相关指标信息等。
node-exporter 可以以多种形式运行,如作为二进制文件、Docker 容器、systemd 服务等,同时也支持多种输出格式,如纯文本、JSON、Prometheus
格式等。此外,node-exporter 也可以通过配置文件进行定制化设置,以满足不同场景下的需求。
通过 node-exporter,管理员可以及时了解目标节点的运行状态,优化和调整系统资源分配,以确保容器应用程序和 Kubernetes
集群的顺畅运行。 -
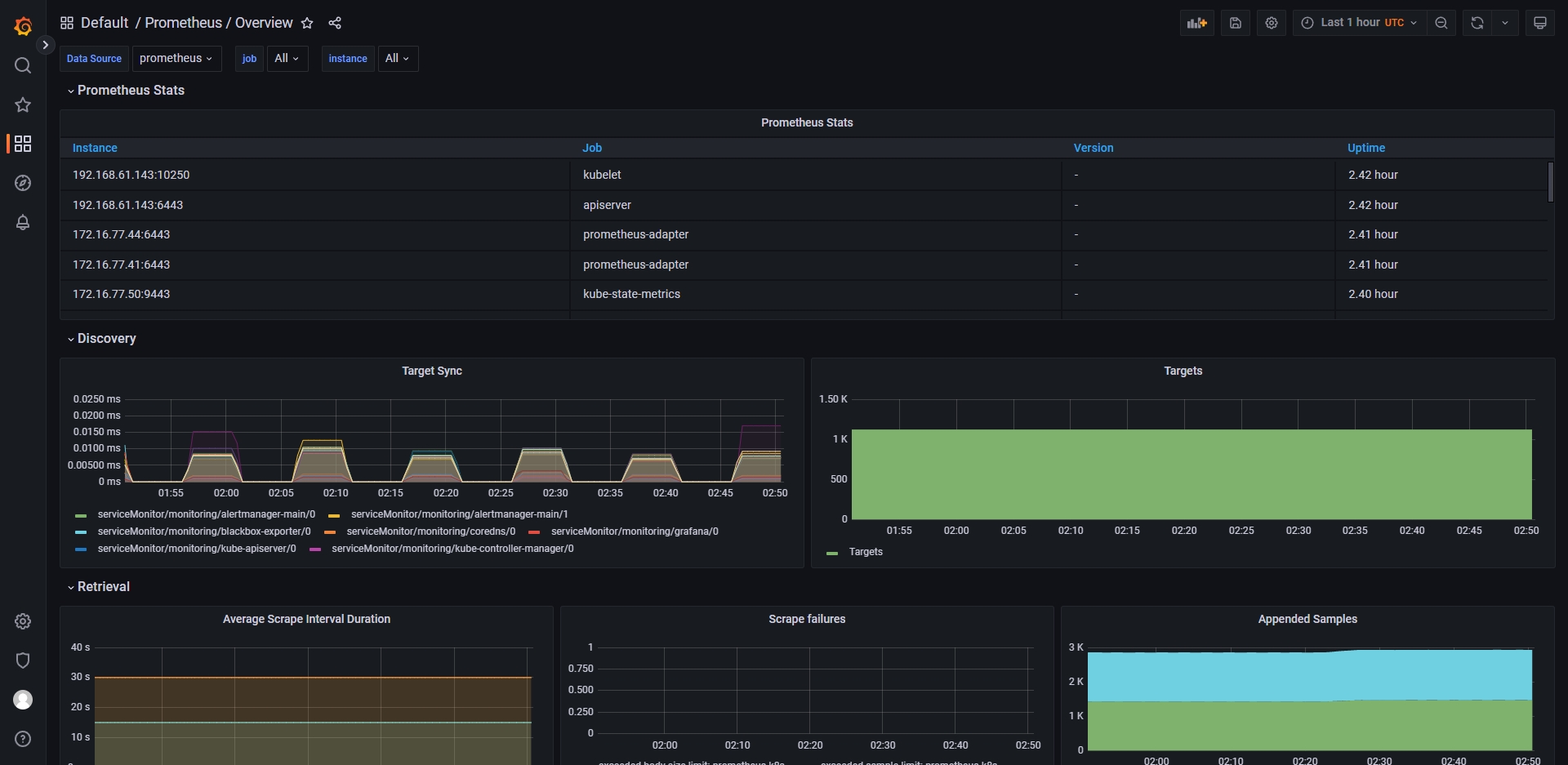
Prometheus 是一个开源的系统监控和告警工具,由于其强大的查询语言 PromQL
和灵活的数据模型而备受欢迎。它主要用于收集、存储和查询各种类型的指标数据,包括应用程序指标、系统指标、网络指标等。
Prometheus 的主要特点包括:- 支持多种数据源,可以方便地接入各种数据来源,如 Kubernetes、Consul、etcd、Redis 等;
- 具有高效的数据存储和查询功能,支持时间序列数据库,查询语言 PromQL 可以很方便地进行过滤、聚合、计算等操作;
- 提供丰富的可视化功能,可以通过 Grafana 等工具将指标数据以直观的方式展示出来;
- 具备灵活的告警功能,可以根据不同的阈值、时间、规则等条件自定义告警规则。
Prometheus 在云原生领域的监控、日志、业务指标等场景中广泛应用。
-
Prometheus-adapter 是一个用于将 Prometheus 的指标适配为 Kubernetes API 资源指标的组件。它主要通过将 Prometheus
的查询结果转换为 Kubernetes API 资源指标,并将其合并到 Kubernetes API 服务器中,以便于在 HPA(Horizontal Pod
Autoscaler)等 Kubernetes 内部组件中使用。
Prometheus-adapter 支持的资源对象包括:- Deployment:用于自动扩展部署中的容器副本数量;
- StatefulSet:用于自动扩展 StatefulSet 中的容器副本数量;
- DaemonSet:用于自动扩展 DaemonSet 中的节点数量。
例如,当使用 Prometheus-adapter 和 HPA 结合时,可以根据 Prometheus 中特定指标的值自动调整容器副本的数量,以满足应用程序的负载变化。
同时,在 Prometheus-adapter 中也支持提供多个不同的 Kubernetes API 资源指标对象定义,以便于管理员根据不同的场景需求进行自定义设置和使用。
通过 Prometheus-adapter,管理员可以轻松地将 Prometheus 监控指标集成到 Kubernetes 中,为 Kubernetes
应用程序提供全面的自动扩展和监控能力,提高系统的弹性和可靠性。 -
Prometheus-k8s 是一个用于在 Kubernetes 环境中部署和运行 Prometheus 的一款组件,它基于 Kubernetes 的 API
资源对象进行配置,并以容器化的方式运行 Prometheus Server 和 Prometheus Alertmanager。Prometheus-k8s 主要提供以下特性:- 部署管理:通过使用 Kubernetes 配置文件和 Helm Chart 部署和管理 Prometheus Server、Prometheus Alertmanager
和其他相关组件; - 自动服务发现:通过 Prometheus Operator 进行自动服务发现,并将配置信息与 Kubernetes API 资源对象同步;
- 指标采集:支持多种指标采集方式,如 Prometheus PushGateway、Kubernetes ServiceDiscovery、Prometheus Node Exporter
等; - 监控告警:通过 Prometheus Alertmanager 实现告警管理和通知,并支持多种通知方式,如邮件、Slack 等;
- 多租户支持:通过 Prometheus Tenant Manager 进行多租户的安全隔离和管理;
- 可扩展性:支持联邦集群、Horizonal Pod Autoscaler(HPA)等功能,保证了系统的可扩展性和高可用性。
通过 Prometheus-k8s,管理员可以轻松地在 Kubernetes 环境中构建和部署 Prometheus 监控系统,并实现全面的自动化监控和可视化告警通知。
同时,使用 Prometheus-k8s 也可以降低操作复杂性、提高系统稳定性,从而更好地支持容器化应用程序的管理和运营。 - 部署管理:通过使用 Kubernetes 配置文件和 Helm Chart 部署和管理 Prometheus Server、Prometheus Alertmanager
-
Prometheus Operator 是一种 Kubernetes 原生的监控解决方案,它基于 Prometheus 和 Kubernetes
进行深度集成,并提供了自动化的配置和管理方式,使得用户可以更加方便地在 Kubernetes 集群中使用 Prometheus 进行监控。
Prometheus Operator 的主要特点包括:- 支持自动发现和配置:Prometheus Operator 可以根据 Kubernetes 资源定义自动发现和配置 Prometheus 监控目标;
- 支持自动缩放:Prometheus Operator 可以自动根据负载情况调整 Prometheus 实例数量;
- 具有高可用性:Prometheus Operator 支持集群模式部署,保证了监控服务的高可用性;
- 提供多种资源类型:Prometheus Operator 提供多种 Kubernetes 资源类型,如 ServiceMonitor、Prometheus、Alertmanager
等,便于用户进行监控配置和管理。 - 通过 Prometheus Operator,用户可以将 Prometheus 与 Kubernetes 紧密地结合起来,快速构建稳定、可靠的监控系统。
- 最小配合要求:
- 方案1:1个处理器,4个内核
- 方案2:2个处理器,每个处理器2个内核
-
配置
-
下载、解压、进入 kube-prometheus 文件夹
KUBE_PROMETHEUS_VERSION=0.13.0 wget --content-disposition https://github.com/prometheus-operator/kube-prometheus/archive/refs/tags/v$KUBE_PROMETHEUS_VERSION.tar.gz tar -zxvf kube-prometheus-$KUBE_PROMETHEUS_VERSION.tar.gz cd kube-prometheus-$KUBE_PROMETHEUS_VERSION/ ll pwd -
替换镜像名
# 由于 kubeStateMetrics-deployment.yaml、prometheusAdapter-deployment.yaml 使用的是 registry.k8s.io 域名下的镜像,国内访问困难 # 本人已将 registry.k8s.io/kube-state-metrics/kube-state-metrics 中所有镜像上传至 https://hub.docker.com/r/xuxiaoweicomcn/kube-state-metrics # 本人已将 registry.k8s.io/prometheus-adapter/prometheus-adapter 中所有镜像上传至 https://hub.docker.com/r/xuxiaoweicomcn/prometheus-adapter # 使用 gitlab 流水线下载后上传 # 代码:https://gitlab.com/xuxiaowei-com-cn/kube-state-metrics 、 https://gitlab.com/xuxiaowei-com-cn/prometheus-adapter # 北京时间,每周日20点执行 auto 分支,获取最新5个标签对应的镜像并推送 # 如果你需要的镜像版本在 https://hub.docker.com/r/xuxiaoweicomcn/kube-state-metrics 、 https://hub.docker.com/r/xuxiaoweicomcn/prometheus-adapter 中不存在, # 可以在 gitlab 项目中留言,或者等到过了周日20点后在查看 sed -i 's#registry.k8s.io/kube-state-metrics/kube-state-metrics#docker.io/xuxiaoweicomcn/kube-state-metrics#g' manifests/kubeStateMetrics-deployment.yaml sed -i 's#registry.k8s.io/prometheus-adapter/prometheus-adapter#docker.io/xuxiaoweicomcn/prometheus-adapter#g' manifests/prometheusAdapter-deployment.yaml -
开启远程访问
sudo cat manifests/alertmanager-networkPolicy.yaml sudo sed -i 's/ - from:/ - from: \[\]/' manifests/alertmanager-networkPolicy.yaml sudo sed -i 's/ - podSelector:/#&/' manifests/alertmanager-networkPolicy.yaml sudo sed -i 's/ matchLabels:/#&/' manifests/alertmanager-networkPolicy.yaml sudo sed -i 's/ app.kubernetes\.io\/name: prometheus/#&/' manifests/alertmanager-networkPolicy.yaml sudo sed -i 's/ app.kubernetes\.io\/name: alertmanager/#&/' manifests/alertmanager-networkPolicy.yaml sudo cat manifests/alertmanager-networkPolicy.yaml sudo cat manifests/grafana-networkPolicy.yaml sudo sed -i 's/ - from:/ - from: \[\]/' manifests/grafana-networkPolicy.yaml sudo sed -i 's/ - podSelector:/#&/' manifests/grafana-networkPolicy.yaml sudo sed -i 's/ matchLabels:/#&/' manifests/grafana-networkPolicy.yaml sudo sed -i 's/ app.kubernetes\.io\/name: prometheus/#&/' manifests/grafana-networkPolicy.yaml sudo cat manifests/grafana-networkPolicy.yaml sudo cat manifests/prometheus-networkPolicy.yaml sudo sed -i 's/ - from:/ - from: \[\]/' manifests/prometheus-networkPolicy.yaml sudo sed -i 's/ - podSelector:/#&/' manifests/prometheus-networkPolicy.yaml sudo sed -i 's/ matchLabels:/#&/' manifests/prometheus-networkPolicy.yaml sudo sed -i 's/ app.kubernetes\.io\/name: prometheus/#&/' manifests/prometheus-networkPolicy.yaml sudo sed -i 's/ app.kubernetes\.io\/name: grafana/#&/' manifests/prometheus-networkPolicy.yaml sudo cat manifests/prometheus-networkPolicy.yaml -
端口暴露
sudo cat manifests/alertmanager-service.yaml sed -i '/spec/a \ type: NodePort' manifests/alertmanager-service.yaml sudo cat manifests/alertmanager-service.yaml sudo cat manifests/prometheus-service.yaml sed -i '/spec/a \ type: NodePort' manifests/prometheus-service.yaml sudo cat manifests/prometheus-service.yaml sudo cat manifests/grafana-service.yaml sed -i '/spec/a \ type: NodePort' manifests/grafana-service.yaml sudo cat manifests/grafana-service.yaml -
初始化
安装
# https://github.com/prometheus-operator/kube-prometheus#quickstart kubectl apply --server-side -f manifests/setup kubectl wait --for condition=Established --all CustomResourceDefinition --namespace=monitoring kubectl apply -f manifests/ kubectl get pod,svc --all-namespaces kubectl get prometheuses -n monitoring卸载
# https://github.com/prometheus-operator/kube-prometheus#quickstart kubectl delete --ignore-not-found=true -f manifests/ -f manifests/setup -
实时查看 pod 状态
kubectl -n monitoring get pod -w如果 alertmanager-main、prometheus-k8s 存在长时间的 Pending 状态,请查看 pod
状态,如:kubectl -n monitoring describe pod prometheus-k8s-0,如果日志显示下方内容,说明 CPU
资源不够,经过测试,需要1个处理器,4个内核;或者是2个处理器,每个处理器2个内核。Warning FailedScheduling 110s default-scheduler 0/1 nodes are available: 1 Insufficient cpu. preemption: 0/1 nodes are available: 1 No preemption victims found for incoming pod.. -
查看 Service 端口
kubectl -n monitoring get svc查看结果:
[root@k8s-1 kube-prometheus-0.13.0]# kubectl -n monitoring get svc NAME TYPE CLUSTER-IP EXTERNAL-IP PORT(S) AGE alertmanager-main NodePort 10.110.118.164 <none> 9093:32386/TCP,8080:30608/TCP 3m45s alertmanager-operated ClusterIP None <none> 9093/TCP,9094/TCP,9094/UDP 2m13s blackbox-exporter ClusterIP 10.101.197.69 <none> 9115/TCP,19115/TCP 3m45s grafana NodePort 10.102.160.144 <none> 3000:30823/TCP 3m44s kube-state-metrics ClusterIP None <none> 8443/TCP,9443/TCP 3m44s node-exporter ClusterIP None <none> 9100/TCP 3m44s prometheus-adapter ClusterIP 10.108.100.171 <none> 443/TCP 3m44s prometheus-k8s NodePort 10.105.199.185 <none> 9090:32505/TCP,8080:31273/TCP 3m44s prometheus-operated ClusterIP None <none> 9090/TCP 2m11s prometheus-operator ClusterIP None <none> 8443/TCP 3m43s [root@k8s-1 kube-prometheus-0.13.0]# -
由上面的 Service 结果(Service 端口是动态生成的,一旦创建,就固定下来了,重启 k8s
也不会变)可知:alertmanager-main 端口:32386
grafana 端口:30823,默认用户名:admin,默认密码:admin,首次登录需要修改密码。访问 http://IP:30823/profile,可设置语言为中文
prometheus-k8s 端口:32505
-
开启匿名访问、设置时区、允许 iframe 被嵌套、默认语言
-
访问 http://IP:30823/admin/settings 可以查看到默认配置
-
注意事项:在每次修改配置后,请使用无痕浏览器测试
-
获取当前 grafana 配置
# 配置已使用 base64 加密,此处为解密查看 kubectl -n monitoring get secrets grafana-config -ojsonpath='{.data.grafana\.ini}' | base64 --decode ; echo[root@k8s-1 kube-prometheus-0.13.0]# kubectl -n monitoring get secrets grafana-config -ojsonpath='{.data.grafana\.ini}' | base64 --decode ; echo [date_formats] default_timezone = UTC [root@k8s-1 kube-prometheus-0.13.0]# -
编写未加密配置文件
cat <<EOF > grafana.ini [date_formats] # 时区:亚洲上海 default_timezone = Asia/Shanghai [auth.anonymous] # 匿名访问:开启 enabled = true [security] # 允许 iframe 被嵌套 allow_embedding = true [users] # 默认语言:中文 default_language = zh-Hans EOF cat grafana.ini -
使用 base64 加密配置文件
cat grafana.ini | base64[root@k8s-1 kube-prometheus-0.13.0]# cat grafana.ini | base64 W2RhdGVfZm9ybWF0c10KIyDml7bljLrvvJrkuprmtLLkuIrmtbcKZGVmYXVsdF90aW1lem9uZSA9 IEFzaWEvU2hhbmdoYWkKClthdXRoLmFub255bW91c10KIyDljL/lkI3orr/pl67vvJrlvIDlkK8K ZW5hYmxlZCA9IHRydWUKCltzZWN1cml0eV0KIyDlhYHorrggaWZyYW1lIOiiq+W1jOWllwphbGxv d19lbWJlZGRpbmcgPSB0cnVlCgpbdXNlcnNdCmRlZmF1bHRfbGFuZ3VhZ2UgPSB6aC1IYW5zCgo= [root@k8s-1 kube-prometheus-0.13.0]# -
修改 grafana 配置
kubectl -n monitoring edit secrets grafana-configapiVersion: v1 data: grafana.ini: | W2RhdGVfZm9ybWF0c10KIyDml7bljLrvvJrkuprmtLLkuIrmtbcKZGVmYXVsdF90aW1lem9uZSA9 IEFzaWEvU2hhbmdoYWkKClthdXRoLmFub255bW91c10KIyDljL/lkI3orr/pl67vvJrlvIDlkK8K ZW5hYmxlZCA9IHRydWUKCltzZWN1cml0eV0KIyDlhYHorrggaWZyYW1lIOiiq+W1jOWllwphbGxv d19lbWJlZGRpbmcgPSB0cnVlCgpbdXNlcnNdCmRlZmF1bHRfbGFuZ3VhZ2UgPSB6aC1IYW5zCgo= kind: Secret metadata: annotations: kubectl.kubernetes.io/last-applied-configuration: | {"apiVersion":"v1","kind":"Secret","metadata":{"annotations":{},"labels":{"app.kubernetes.io/component":"grafana","app.kubernetes.io/name":"grafana","app.kubernetes.io/part-of":"kube-prometheus","app.kubernetes.io/version":"9.5.3"},"name":"grafana-config","namespace":"monitoring"},"stringData":{"grafana.ini":"[date_formats]\ndefault_timezone = UTC\n"},"type":"Opaque"} creationTimestamp: "2023-09-19T02:15:20Z" labels: app.kubernetes.io/component: grafana app.kubernetes.io/name: grafana app.kubernetes.io/part-of: kube-prometheus app.kubernetes.io/version: 9.5.3 name: grafana-config namespace: monitoring resourceVersion: "16010348" uid: 48bbeea9-abb1-453a-85f8-fdd22db6f56f type: Opaque -
重启 grafana 即可
kubectl -n monitoring rollout restart deployment grafana
-
-
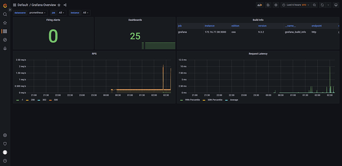
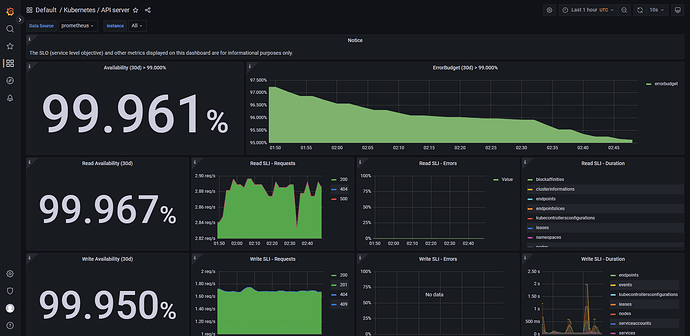
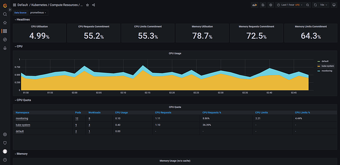
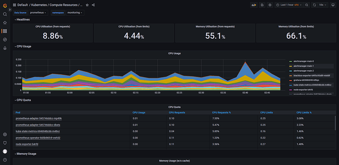
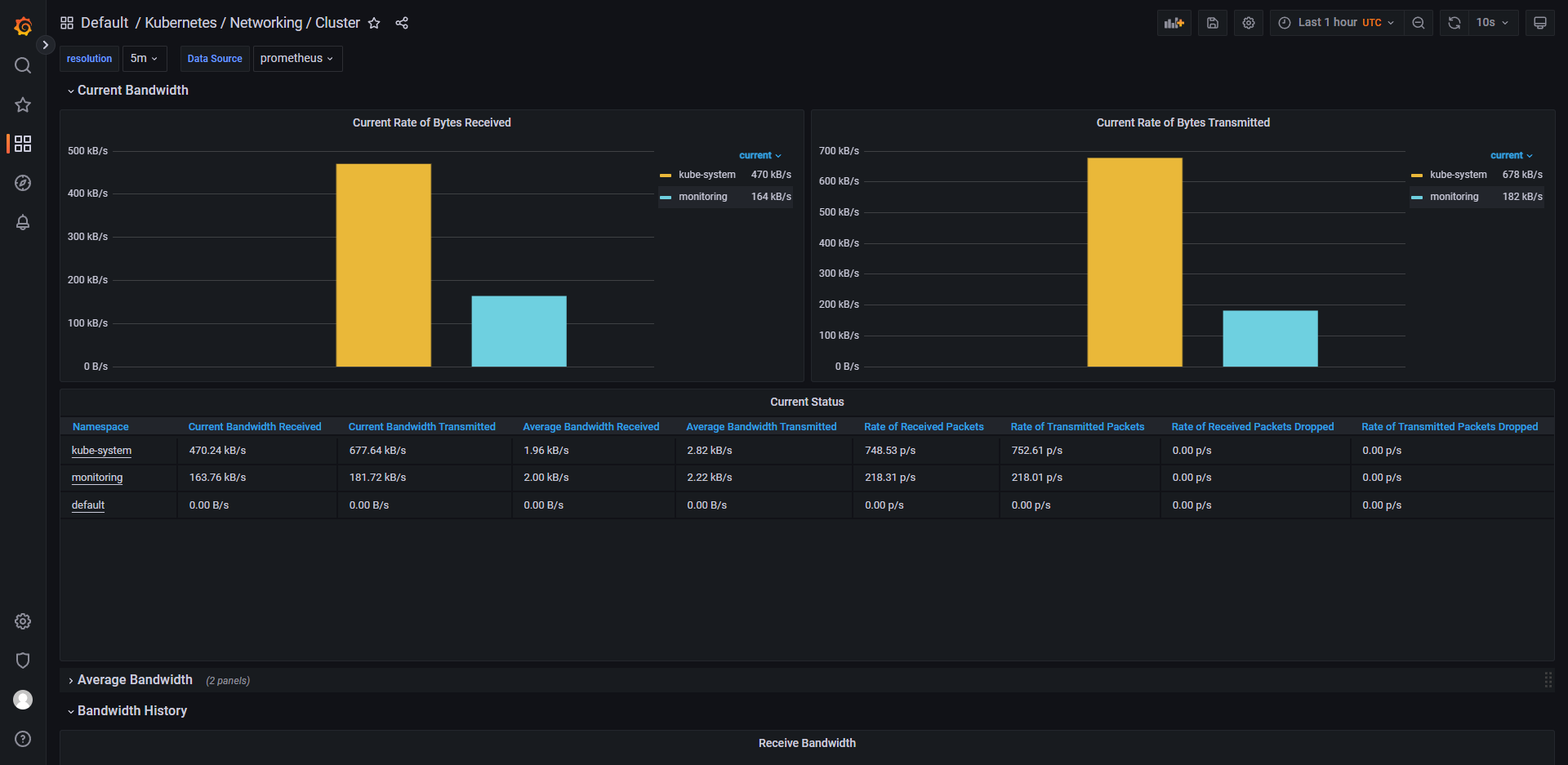
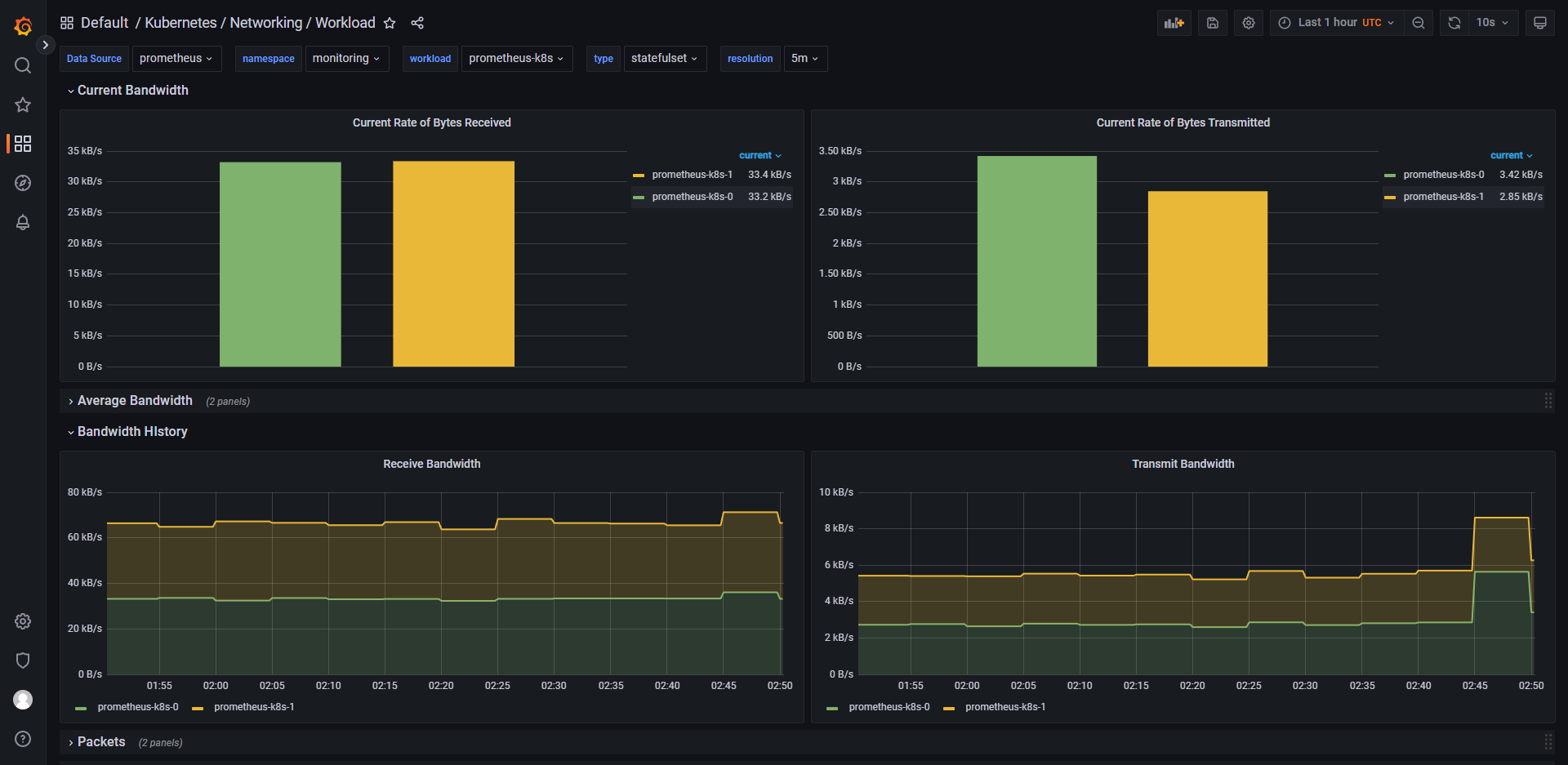
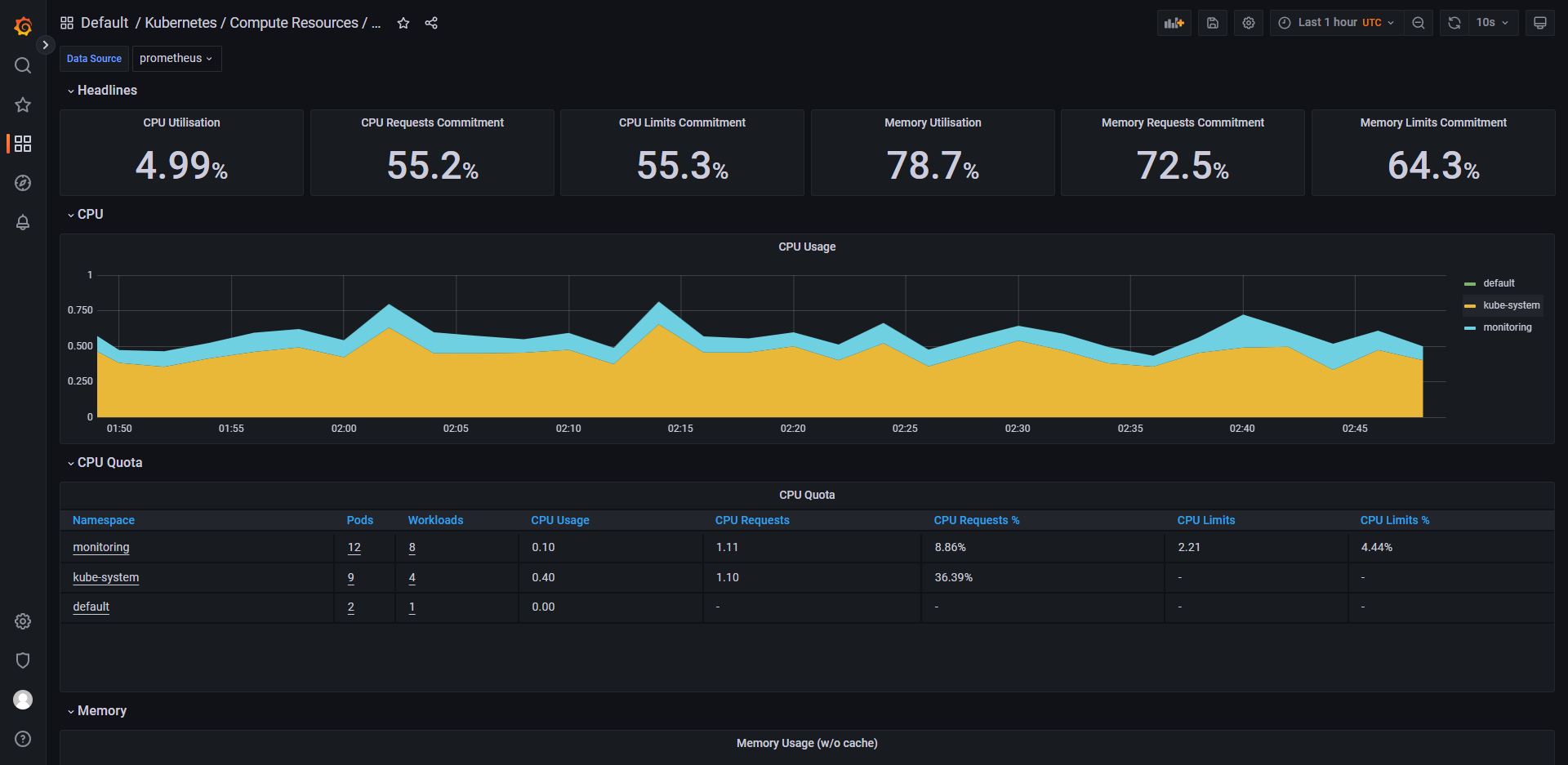
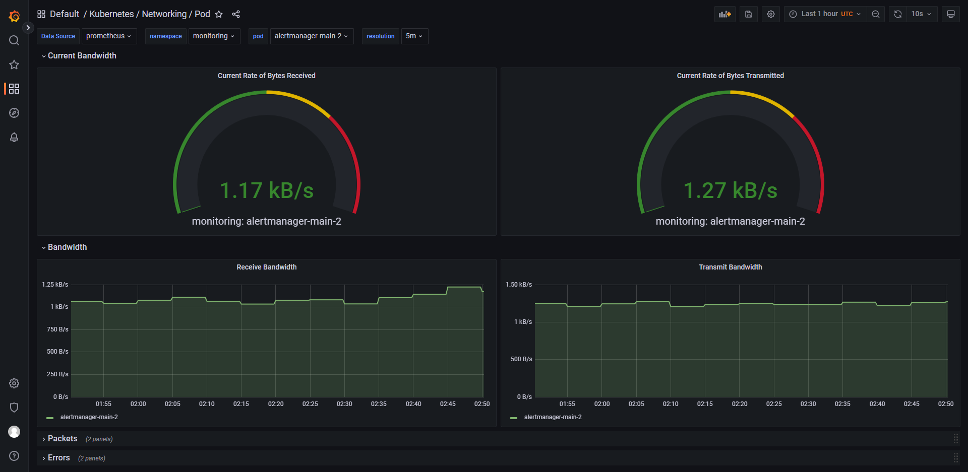
列举 grafana 中的一些控制面板


















